JMeter를 이용한 TPS 측정
* JMeter와 Plugin 설치 방법은 아래 관련 글 참고
* Local에서 AWS EC2 인스턴스를 측정
* 간단한 사용법 외에 환경 구성과 자세한 설명은 생략
▷ Test Paln 생성
① User Defined Variables 생성
- Test Plan에서 사용하고자 하는 변수 설정
- 필요한 곳에서 ${변수명}으로 사용 가능

①-① 하단에 Add를 클릭하고 변수를 추가


② Thread Group 생성
- TCP를 측정하기 위한 테스트 케이스

②-① Thread Properties 설정
- User Defined Variables(①-①)에서 추가한 변수를 사용
- Number of Threads : 가상 유저수
- Ramp-up period : 가상 유저 생성 시간
- ex) 가상 유저수가 1000이고 가상 유저 생성 시간이 0이라면 동시 접속자는 1000명
- Loop Count: 한 명의 가상 유저가 수행할 작업 수(반복 횟수)
- infinite: 무한 반복

③ HTTP Request 생성
- 테스트 케이스 중 하나의 작업

③-① Web Server 설정
- User Defined Variables(①-①)에서 추가한 변수를 사용

④ HTTP Header Manager 생성
- HTTP Request(③) 시 필요한 Header를 설정

④-① 하단에 Add를 클릭하고 Header 값을 추가


⑤ Constant Throughput Timer 생성
- 가상 유저의 HTTP Request 대기시간
- 주의 ) 이를 생성하지 않으면 가상 유저 1명당 요청을 1초에 여러 번 요청

⑤-① Delay 설정
- Target throughput : "60.0"으로 대기시간을 설정하면 가상 유저 1명당 1초에 1번씩만 요청
- Calculate Throughtput based on : "tis thread only"로 설정하여 모든 가상 유저에 대해 적용

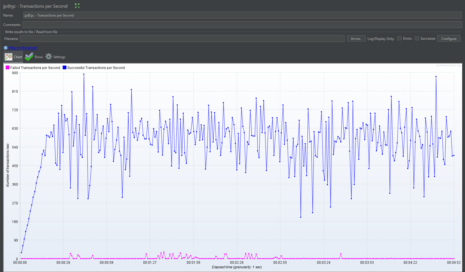
⑥ Listener 생성
- 요청/응답 등 테스트 관련 데이터를 시각화(결과 리포트)
- Listener는 생성 위치에 따라 전체/부분으로 사용 가능
- 필요한 그래프를 개인에 맞게 사용(아래 그래프는 참고)
- jp@gc → Plugin 설치
- Listener 관련 세부 설정법 생략

▷ Test Plan 실행 결과
- 1000명의 가상 유저들이 1초에 1번씩 무한 반복 요청



▷ 관련 글
JMeter 설치 방법
▷ JMeter 설치 방법 ▷ 관련 글 [JMeter] JMeter Plugins Manager 설치 방법 ▷ 관련 글 [JMeter] JMeter 설치 방법 coding-today.tistory.com coding-today.tistory.com [JMeter] JMeter TPS 측정 Example JMeter를 이용한 TPS 측정 * JMeter
coding-today.tistory.com
JMeter Plugins Manager 설치 방법
▷ JMeter Plugins Manager 설치 방법 ▷ 관련 글 [JMeter] JMeter 설치 방법 coding-today.tistory.com [JMeter] JMeter TPS 측정 Example JMeter를 이용한 TPS 측정 * JMeter와 Plugin 설치 방법은 아래 관련 글 참고 * Local에서 AWS
coding-today.tistory.com
'▶ Back-End > Server' 카테고리의 다른 글
| IntelliJ(Community) SpringBoot Project 생성 (0) | 2022.11.08 |
|---|---|
| IntelliJ(Community) 설치 방법 + Eclipse 단축키 설정 (0) | 2022.11.08 |
| JMeter Plugins Manager 설치 방법 (0) | 2022.10.31 |
| JMeter 설치 방법 (0) | 2022.10.31 |
| docker-compose.yml Example (0) | 2022.10.25 |
댓글